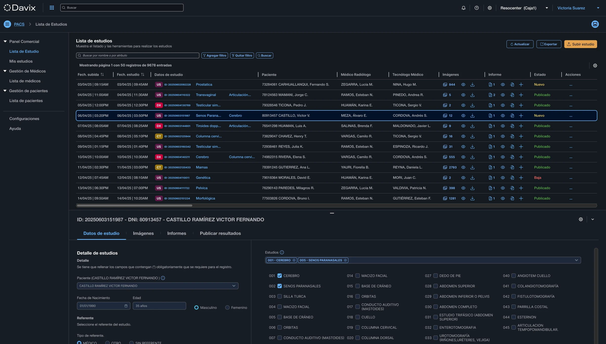
Sistema de Imágenes y Diagnóstico (PACS/RIS)
Gestione todo el flujo radiológico: citas, imágenes DICOM, informes con firma digital y distribución segura en la nube.

Elimine los CDs, la fragmentación y los errores manuales
Los flujos radiológicos tradicionales dependen de sistemas desktop aislados, transcripción manual y entrega física de estudios en CD. Esto genera errores, retrasos en el diagnóstico y pérdida de trazabilidad.
Davix PACS/RIS centraliza la operación en una plataforma web nativa en la nube. Desde que se registra la orden de venta hasta que el paciente recibe sus resultados, todo fluye de forma automática, segura y sin intervención manual.
Capacidades clave
Todo lo que necesita para digitalizar su flujo de imágenes médicas.
Multimodalidad DICOM
Reciba y centralice estudios de Rayos X, Tomografía, Ecografía y Resonancia Magnética en formato DICOM con disponibilidad inmediata desde cualquier sede.
Worklist Automatizada
Envíe automáticamente la lista de pacientes citados a los equipos médicos, eliminando errores de transcripción y vinculando cada imagen al paciente correcto.
Control de Acceso por Roles
Administre permisos para técnicos radiólogos, médicos especialistas y referentes. Trazabilidad completa de quién visualiza, edita o informa cada estudio.
Teleradiología Integrada
Acceda a estudios desde cualquier ubicación. Compare con estudios previos, genere informes con firma digital y valide resultados de forma remota.
Diagnóstico remoto con calidad clínica
Sus especialistas acceden a estudios DICOM desde cualquier navegador, sin instalar software. Comparan con estudios previos, utilizan herramientas de medición de precisión y generan informes con firma digital validada legalmente.

Visor DICOM 100% Web
Acceda a estudios desde cualquier navegador moderno, sin instalar software ni plugins. Calidad diagnóstica profesional en cualquier dispositivo.
Comparación Side-by-Side
Compare estudios actuales con previos del mismo paciente. Medición de precisión y herramientas de análisis en una sola vista.
Firma Digital Legal
Genere informes con firma digital validada bajo la Ley N° 27269. Trazabilidad completa y validez legal en cada documento.
Distribución Automática
Los resultados se publican automáticamente en portales de pacientes y médicos referentes. Sin CDs, sin esperas.

Resultados al alcance de tu paciente
Cada paciente accede a sus estudios desde un portal seguro, sin necesidad de CDs ni visitas al centro. Descarga imágenes, comparte con su médico referente y consulta su historial completo — todo desde su navegador o celular.
Acceso sin instalaciones
El paciente ingresa con su DNI o credenciales únicas. Sin apps, sin descargas — funciona desde cualquier navegador moderno.
Descarga de imágenes
Descargue estudios en formato DICOM o PDF directamente desde el portal. Listo para compartir con cualquier especialista.
Compartir con referentes
Envíe un enlace seguro a su médico referente para que acceda a los estudios. Control total sobre quién ve su información.
Historial completo
Todos los estudios del paciente en un solo lugar, ordenados cronológicamente. Sin perder trazabilidad entre visitas.
Planes PACS/RIS
Escale según su volumen de estudios. Sin contratos de permanencia.
Essential
Ideal para clínicas pequeñas que inician con imágenes médicas digitales.
Cargo mínimo mensual
Precio por estudio estándar
Activación e Implementación
S/. 1,800
Pago único
Professional
Para centros médicos en crecimiento que necesitan un workflow radiológico completo.
Cargo mínimo mensual
15% descuento por estudio
Activación e Implementación
S/. 1,800
Pago único
Enterprise
Solución completa para hospitales con visor avanzado, IA y multi-sede.
Cargo mínimo mensual
30% descuento por estudio
Activación e Implementación
S/. 1,800
Pago único
Custom
Para grandes instituciones con más de 1,500 estudios/mes y necesidades a medida.
Desde
—
Precio personalizado
Activación e Implementación
Incluida en la cotización
+3.7M
imágenes adquiridas en nuestra plataforma
50%
reducción en tiempos administrativos
40%
aumento en eficiencia operativa
99.9%
disponibilidad garantizada en la nube
Preguntas frecuentes
Digitalice su flujo radiológico hoy
Únase a las instituciones que ya gestionan más de 3.7 millones de imágenes en Davix.
Agendar Demo