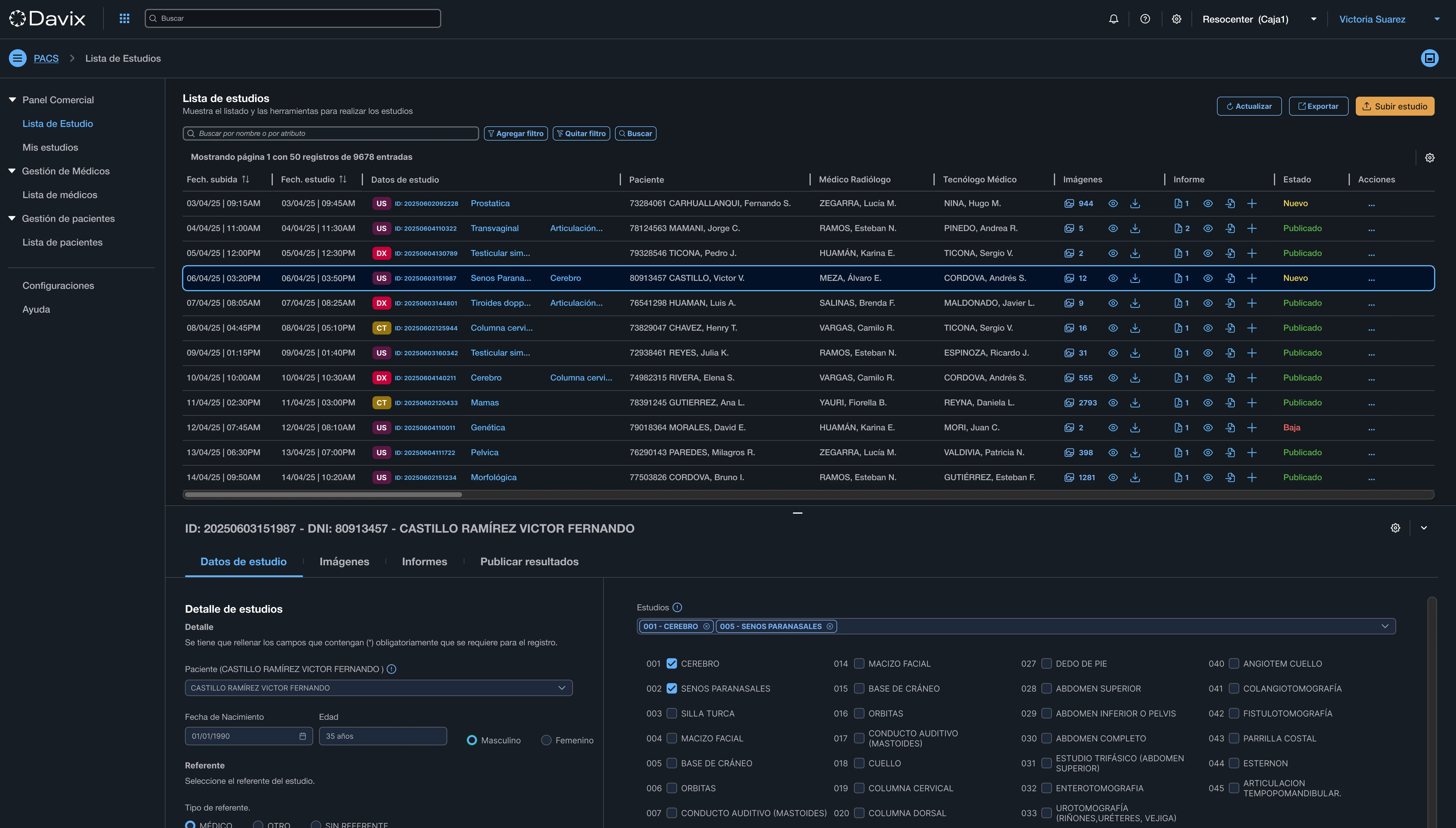
Imaging and Diagnostic System (PACS/RIS)
Manage the entire radiology workflow: appointments, DICOM images, digitally signed reports, and secure cloud distribution.

Eliminate CDs, fragmentation, and manual errors
Traditional radiology workflows depend on isolated desktop systems, manual transcription, and physical delivery of studies on CD. This creates errors, diagnostic delays, and loss of traceability.
Davix PACS/RIS centralizes operations on a cloud-native web platform. From the moment a sales order is registered until the patient receives their results, everything flows automatically, securely, and without manual intervention.
Key capabilities
Everything you need to digitize your medical imaging workflow.
DICOM Multimodality
Receive and centralize X-Ray, CT, Ultrasound, and MRI studies in DICOM format with immediate availability from any location.
Automated Worklist
Automatically send the scheduled patient list to medical equipment, eliminating transcription errors and linking each image to the correct patient.
Role-Based Access Control
Manage permissions for radiology technicians, specialist physicians, and referring doctors. Complete traceability of who views, edits, or reports each study.
Integrated Teleradiology
Access studies from any location. Compare with prior studies, generate digitally signed reports, and validate results remotely.
Remote diagnosis with clinical quality
Your specialists access DICOM studies from any browser, without installing software. They compare with prior studies, use precision measurement tools, and generate legally validated digitally signed reports.

100% Web DICOM Viewer
Access studies from any modern browser, without installing software or plugins. Professional diagnostic quality on any device.
Side-by-Side Comparison
Compare current studies with prior ones from the same patient. Precision measurement and analysis tools in a single view.
Legal Digital Signature
Generate reports with digital signatures validated under Law No. 27269. Complete traceability and legal validity in every document.
Automatic Distribution
Results are automatically published on patient and referring physician portals. No CDs, no waiting.

Results at your patient's fingertips
Each patient accesses their studies from a secure portal, without CDs or visits to the center. Download images, share with their referring physician, and view their complete history — all from their browser or phone.
No-install access
The patient logs in with their ID or unique credentials. No apps, no downloads — works from any modern browser.
Image download
Download studies in DICOM or PDF format directly from the portal. Ready to share with any specialist.
Share with referring physicians
Send a secure link to your referring physician to access the studies. Full control over who sees your information.
Complete history
All patient studies in one place, sorted chronologically. No loss of traceability between visits.
PACS/RIS Plans
Scale according to your study volume. No long-term contracts.
Essential
Ideal for small clinics starting with digital medical imaging.
Minimum monthly charge
Standard study price
Activation & Implementation
$ 563
One-time payment
Professional
For growing medical centers that need a complete radiological workflow.
Minimum monthly charge
15% discount per study
Activation & Implementation
$ 563
One-time payment
Enterprise
Full solution for hospitals with advanced viewer, AI and multi-site.
Minimum monthly charge
30% discount per study
Activation & Implementation
$ 563
One-time payment
Custom
For large institutions with 1,500+ studies/month and custom needs.
From
—
Custom pricing
Activation & Implementation
Included in quote
+3.7M
images acquired on our platform
50%
reduction in administrative time
40%
increase in operational efficiency
99.9%
guaranteed cloud availability
Frequently asked questions
Digitize your radiology workflow today
Join the institutions already managing over 3.7 million images on Davix.
Schedule Demo